DataRobot is an enterprise AI platform that enables organizations to build, deploy, and govern predictive and generative AI models at scale. It provides an end-to-end environment for model lifecycle management, including custom LLM deployments, RAG blueprints, and agentic workflows.Documentation Index
Fetch the complete documentation index at: https://sambanova-systems.mintlify.dev/docs/llms.txt
Use this file to discover all available pages before exploring further.
Overview
Integrate SambaNova models directly into DataRobot Workbench as custom managed LLMs. Once connected, you can:- Use SambaNova models inside RAG and Agentic Workflows
- Interact with models via Playground chat
- Manage deployments with full governance and monitoring through DataRobot
For detailed implementation guidance, see the Full SambaNova DataRobot Integration guide.
Prerequisites
Before you begin, ensure you have:- A SambaCloud account with an API key
- Access to DataRobot Workbench, Console, and Registry
Required files
Download the following files from the SambaNova integrations repository:custom.py— defines the chat and load_model DataRobot hooksrequirements.txt— minimal dependencies (sambanova,pandas)model-metadata.yaml— runtime parameters configuration
Setup
Follow these steps to deploy a SambaNova-powered model inside DataRobot:-
Create a Custom Model
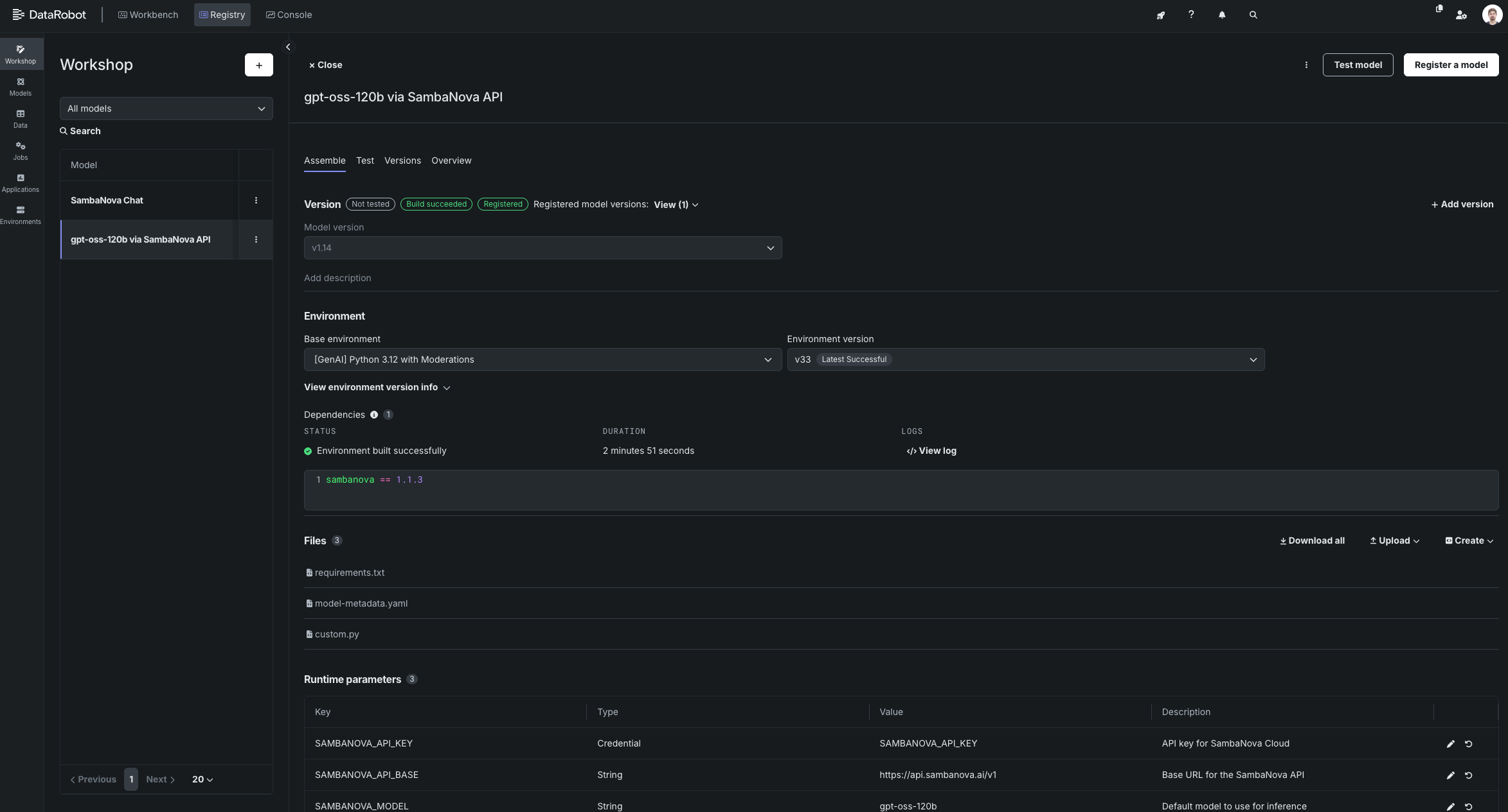
- Navigate to Registry → Workshop → + Add Model
- Select Proxy type with
TextGenerationtarget type - Upload your
custom.py,requirements.txt, andmodel-metadata.yamlfiles
-
Build Environment
- Select
[GenAI] Python 3.12 with Moderationsas the base environment - Click Build and wait for “Environment built successfully” confirmation
- Select
-
Configure Runtime Parameters
Open the runtime parameter editor and configure the following:
-
SAMBANOVA_API_KEY→ your SambaNova API token -
SAMBANOVA_API_BASE→https://api.sambanova.ai/v1 -
SAMBANOVA_MODEL→gpt-oss-120b
-
- Register your custom SambaNova model in the DataRobot Registry.
-
Deploy the Model
- Go to Registry → Models → Deploy
- Select your previously registered custom model
-
Wait until the deployment status shows Active

-
Link to RAG or Agentic Workflow
- In Workbench, create a new GenAI RAG use case
- Navigate to Playground → Create LLM blueprint → Add deployed LLM
- Select your deployment (e.g.,
SambaNova Chat) - Set Chat model ID to the SambaNova model name (e.g.,
gpt-oss-120b) - Validate and add the configuration
- Configure your vector store, system prompt, and history management settings


